세일즈포스는 매년 샌프란시스코에서 대형 컨퍼런스를 열기로 유명합니다. IT 회사의 행사라는 느낌 보다는 세일즈포스와 관련된 모든 커뮤니티가 한자리에 모인 커뮤니티의 연간 행사 같은 느낌이 더 강합니다. 물론 이 자리에서 수 많은 성공 사례와 신제품 들이 발표 되어 모든 커뮤니티에 퍼져나가게 됩니다.

올해 드림포스는 20년 만에 처음으로 버츄얼로 진행되었습니다. 매년 그랬듯 세일즈포스 CEO 마크 베니오프의 'Thank You' 와 지속적으로 성장하는 매출/시장점유율로 부터 시작한 드림포스는 약 한시간 가량 진행 되었습니다.
드림포스 2020의 주요 하이라이트를 먼저 보고 갈까요?
1. Key Message - Customer 360 의 강화와 디지털 협업으로의 전개
2. News - Slack 인수의 공식화 및 Slack CEO 와의 대담
3. Rebranding - 하이퍼포스 (Hyperforce)
4. Customer Success - 고객 성공 사례
5. New Product - 아인슈타인 오토메이트 (Einstein Automate )
6. New Function - 세일즈포스 워크포스 인게이지먼트 (Salesforce Workforce Engagement)
7. New Function - 세일즈포스 미팅 (Salesforce Meeting)
8. New Function - 세일즈포스 아인슈타인 콜 코칭 포 비디오 (Saleforce Einstein Call Coaching for Video)
1. Customer 360 의 강화와 디지털 협업으로의 전개
세일즈포스는 2019년 부터 Salesforce Customer 360 를 강조하고 있습니다. 고객의 데이터를 중심으로 세일즈포스의 모든 어플리케이션을 통합하겠다는 전략입니다. 올해 더 강조된 것은 슬랙을 Customer 360 포트폴리오에 포함시킴으로써, 온라인 공간에서 활동하는 고객과 직원들의 모든 데이터를 Customer 360 에 통합시키겠다는 포부를 밝혔습니다.

세일즈포스의 다양한 어플리케이션과 온라인 협업 툴들을 한데 모아놓음으로써, 단일 고객 정보를 중심으로 회사의 모든 직원들이 한 명 한 명의 고객들과 Seamless 하게 상호작용할 수 있는 환경을 만들겠다는 것입니다.
2. Slack 인수의 공식화 및 Slack CEO 와의 대담
슬랙의 CEO 스튜어드 버터필드 (Steward Butterfield) 가 직접 나와 세일즈포스 포트폴리오 안에서 슬랙이 어떤 역할을 할 수 있을지를 이야기 합니다. 고객을 중심으로 모든 어플리케이션들이 연결되어 있지만, 이 어플리케이션들을 사용하는 직원들간에 오고가는 모든 대화와 협업은 여전히 복잡하고 슬랙이 어플리케이션을 사용하는 직원들 간의 협업을 증진시킬 수 있다는 것입니다.
3. 하이퍼포스 (Hyperforce): 플랫폼 기술의 재정의

클라우드 어플리케이션 기업들은 필연적으로 어플리케이션과 더불어 플랫폼 서비스를 제공하고 있습니다. 과거 On-Prem 솔루션보다 개발 및 확장에 있어 다소 제약이 있을 수 밖에 없기 때문에, 고객이 원하는 비즈니스 시나리오나 기능을 구현하기 위한 클라우드 플랫폼 서비스 (PaaS) 가 필수적 입니다.
이를 위해 세일즈포스에서는 예전 부터 플랫폼 서비스를 제공하고 있었습니다. 다만 올해 달라진 것은 제공하는 어플리케이션과 더불어 CRM 을 강화하기 위한 기술들을 중심으로 플랫폼을 재정의하고 재정비 했다는 것입니다. 이는 클라우드 어플리케이션을 제공하는 기업들이 보다 비즈니스 도메인 영역에 집중한 플랫폼 서비스를 내어 놓는 트렌드와 일맥 상통한다고 볼 수 있겠습니다. 예를 들어, SAP 는 자사의 플랫폼 기술들을 한데 모아 Business Technology Platform 으로 재정의 하며 SAP 시스템들 (주로 ERP) 의 연계(Integrate), 확장 (Extension), 개발 (Build) 에 집중한 플랫폼을 내어 놓은 것 처럼 말입니다.
세일즈포스 전략의 핵심은 단일 고객 정보 - Customer 360 - 이기에 이를 더 강화 시킬 수 있는 플랫폼 기술들을 한데 모아 '하이퍼포스'라는 이름으로 재정의 하였습니다. Experience, Intelligence, Single Source of Truth 세 가지 영역으로 구분된 플랫폼에서 다양한 서비스를 제공할 예정입니다. 세일즈포스 플랫폼에서 제공하는 기술들을 CRM 을 중심으로 다시 정의하고 아키텍쳐를 최적화 하였다는 것이 주요 내용입니다.
- Single Source of Truth: 고객 정보의 저장, 통합, 보안 등 단일 고객 정보 관리를 위한 데이터 서비스 (Data, Stream, Segments, Privacy)
- Intelligence : 세일즈포스의 아인슈타인 AI 서비스. (Automation, Workflow, Personalization, Low Code)
- Experience : 대 고객 어플리케이션 개발 서비스 (Apps, Web, Channels, Bots)
4. 고객 성공 사례
State of Rhode Island
로드 아일랜드 주 정부에서 COVID 대응 - 확진자의 접촉자 확인, 격리 조치 및 병상과 장비의 가용성 확인 등 - 을 위해 Customer 360, 세일즈포스 아인슈타인 및 태블로를 활용하였습니다.

Bentley
COVID 로 인한 비즈니스 환경의 변화에 적응 하기 위해, 판매 채널을 디지털하는데 세일즈포스를 활용하였습니다. 벤틀리의 고객 정보를 세일즈포스를 중심으로 구축하고 B2B 에서 커머스를 통한 B2C 형태의 채널을 구현하는데 주력하였습니다. 고객 정보를 수집하는데 있어서 고객의 의사를 반영하기 위한 Customer 360 Privacy 기능을 적용하였습니다. 수집된 고객 정보를 중심으로 고객의 Segment 를 구분하여 보다 개인화된 마케팅 캠페인을 진행할 수 있게 되었습니다. 영업과 서비스에서는 모든 채널과 캠페인을 통해 수집된 고객 정보를 기반으로 고객과 상호작용하고, 커머스에서는 고객에 맞춘 제안을 할 수 있게 되었습니다.

또한, 벤틀리는 태블로를 활용해 고객과의 모든 Engagement 및 영역(영업, 서비스, 마케팅, 지속가능성) 별 데이터의 대시보드를 만들고 Einstein Discovery in Tableau 를 활용하여 의사결정을 위한 예측 정보를 제공 받습니다.

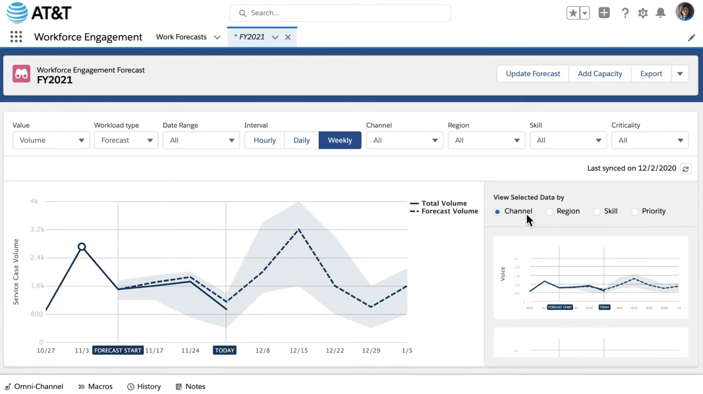
AT&T
디지털 트랜스포메이션을 진행하는데 있어서 직원들의 협업은 중요합니다. 모든 직원들이 고객에게 하나의 'AT&T'로 다가가기 위해 Customer 360 에 기반한 Salesforce Work Engagement 를 활용하였습니다. 특히 고객과 상호작용 하는 모든 직원들이 제 때 고객에게 필요한 것을 제공하기 위한 툴로 세일즈포스를 활용하고 있습니다.
5. 신제품 : 아인슈타인 오토메이트 (Einstein Automate)
시스템 워크플로우를 좀 더 편한 방식으로 지원하기 위한 아인슈타인 오토메이트 (Einstein Automate) 를 발표하였습니다. 아인슈타인 (AI) 에서 제공하는 챗봇 기술 들, 각종 업무 환경 (팀즈, 슬랙 등) 과 이미 통합되어 사용이 가능합니다. 백엔드 시스템과의 연결을 위해서 Mulesoft 기능을 강화하였으며, 워크플로우를 코딩 없이 구현하기 위한 Flow Orchstrator 를 지원합니다.


6. 신기능 : 세일즈포스 워크포스 인게이지먼트 (Salesforce Workforce Engagement)
Salesforce Sevice Cloud 의 신기능 Salesforce Work Engagement 는 고객의 서비스 수요를 예측할 수 있도록 도와줍니다. 서비스 에이전트는 Customer 360 을 통해 AT&T의 영업사원들이 보는 것과 동일한 고객 데이터와 이력을 조회할 수 있습니다. 서비스 에이전트나 필드 엔지니어의 스킬 셋에 따라 해당 수요를 충족시킬 수 있는지도 미리 알아볼 수 있습니다. 필요한 서비스 수요가 발생할 때는 Salesforce Field Service 를 통해 현장 서비스 엔지니어를 파견합니다. Field Service Mobile 을 통해 서비스 엔지니어는 서비스 제공에 필요한 정보를 얻을 수 있을 뿐 아니라, Field Service Mobile 을 통해 고객이 원하는 수요를 발견할 경우 새로운 Lead 를 생성할 수 도 있습니다.


7. 신기능 : 세일즈포스 미팅
세일즈포스 내에서 비디오 콜을 진행할 수 있습니다. 미팅을 진행하면서 세일즈포스 시스템 내에 있는 정보를 모두 공유하면서 볼 수 있고, 미팅 노트를 작성하는 것도 가능합니다. 모두가 공유하는 미팅 노트를 작성할 수도 있습니다.

.
8. 신기능 : 세일즈포스 아인슈타인 콜 코칭 포 비디오 (Salesfoce Einstein Call Coaching for Video)
아인슈타인이 미팅 중에 나왔던 팔로우업 사항을 기록하여 F/U action 을 기록합니다. 비디오의 내용을 기록하여 주로 논의 되었던 토픽들을 자동으로 뽑아주기도 합니다.


총평
전반적으로 올해 드림포스는 슬랙 인수를 중심으로 한 '온라인 협업'에 방점이 찍혀 있는 것 같습니다. 고객 정보 중심의 플랫폼이나 어플리케이션 - Customer 360 - 은 이미 1 -2 년 전 부터 강조되어 온 것이라 특별할 것은 없지만 세일즈포스가 세운 Customer 360 의 비전을 강화하는 방법으로 '온라인 협업'을 택한 모양입니다.
특히 CRM 시장에서 온라인 협업은 큰 의미를 갖습니다. 앞서 세일즈포스와 슬랙의 인수 기사에서 이야기 했던 것 처럼, 영업과 서비스가 더이상 과거 만큼 오프라인에서의 비중이 높지 않을 것이 명확해 보이기 때문입니다.
2020/11/30 - [BUSINESS/Experience Matters] - 온라인 협업, 고객 경험의 새로운 영역이 되다 - 세일즈포스의 슬랙 인수
온라인 협업, 고객 경험의 새로운 영역이 되다 - 세일즈포스의 슬랙 인수
세일즈포스가 최근 슬랙을 인수하겠다는 의사를 밝히며, 클라우드 시장의 새로운 뉴스로 떠오르고 있습니다. 혹자는 세일즈포스의 인수 합병이 본격적인 클라우드 어플리케이션 시대의 외연
tech-millennial.tistory.com
마케팅이 이미 디지털로 간지 4 - 5 년이 지났고, 영업과 서비스가 이번 판데믹 사태를 맞아 마케팅 영역을 쫒아가는 느낌입니다. 아마도 영업 보다는 서비스 영역에서 디지털화가 더욱 가속화 될 것으로 예상됩니다. 이번 세일즈포스의 드림포스 행사에서는 이러한 변화를 세일즈포스가 주도하겠다는 전략적 움직임으로 보입니다.
아마도 CRM 비즈니스를 하는 다른 업체들은 긴장해야 할 것 같습니다. 세일즈포스의 플랫폼이 확장되면 될수록, 더욱 오프라인 고객 접점이 온라인으로 넘어갈 수록 세일즈포스가 꿈꾸는 Customer 360 위에서 좀 더 폭발적인 경쟁 우위가 생겨날 가능성이 높아보이기 때문입니다.
'사유와 탐구 > Tech & Society' 카테고리의 다른 글
| 해외 테크 뉴스 - 어플리케이션 산업 관점에서 본 Amazon Web Service Re:Invent 2020 (0) | 2020.12.07 |
|---|---|
| 해외 테크 뉴스 - AWS CEO가 이야기 하는 8 가지 혁신(Reinvent) 을 위한 조언 (0) | 2020.12.07 |
| 중국의 테슬라 니오(NIO), 서비스로서의 배터리로 가격 경쟁력과 새로운 플랫폼을 갖추다 (0) | 2020.12.02 |
| 해외 테크 뉴스 - 대형 글로벌 어플리케이션 기업들 (오라클, IBM, SAP) 이 넘고 있는 클라우드 전환의 보릿고개 (0) | 2020.12.01 |
| 해외 테크 뉴스 - 장기 투자 시장에 IPO 를 노리는 에어비앤비 (0) | 2020.11.24 |